Data Analysis
This view is useful when you want to analyze your collected method invocations. There are only two fields that need to be fill out. You must specify both the date range and the application. Then, the analysis will be performed for those method invocations which ended within the specified time range and came from the specified application.

The Form
The search form allows users to filter data with granular criteria. Only both the Date Range and Application fields are mandatory. The form is the same as the one described in the Data Browser form.
The Analysis
The Analytics View consists of multiple smaller analyses, each representing different data perspectives. These analyses provide insights into various aspects of the data through charts, tables, and lists.
Data Representation
• Charts – Interactive visualizations that allow for in-depth data exploration.
• Tables – Structured data representations for detailed analysis.
• Lists – Concise overviews of relevant data points.
Interactivity
The charts are interactive, enabling users to perform more detailed analyses by zooming in on specific data points, filtering results, and exploring trends dynamically.


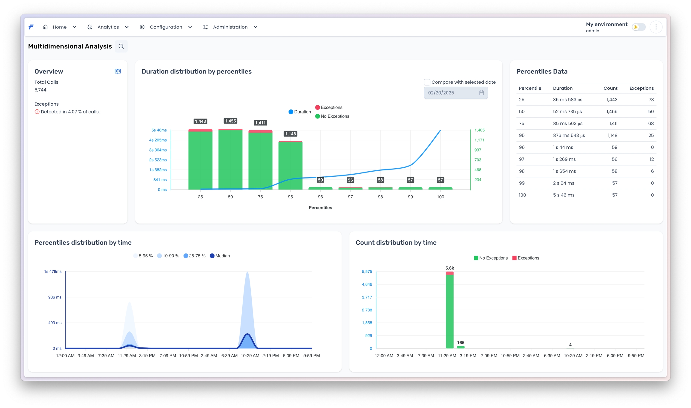
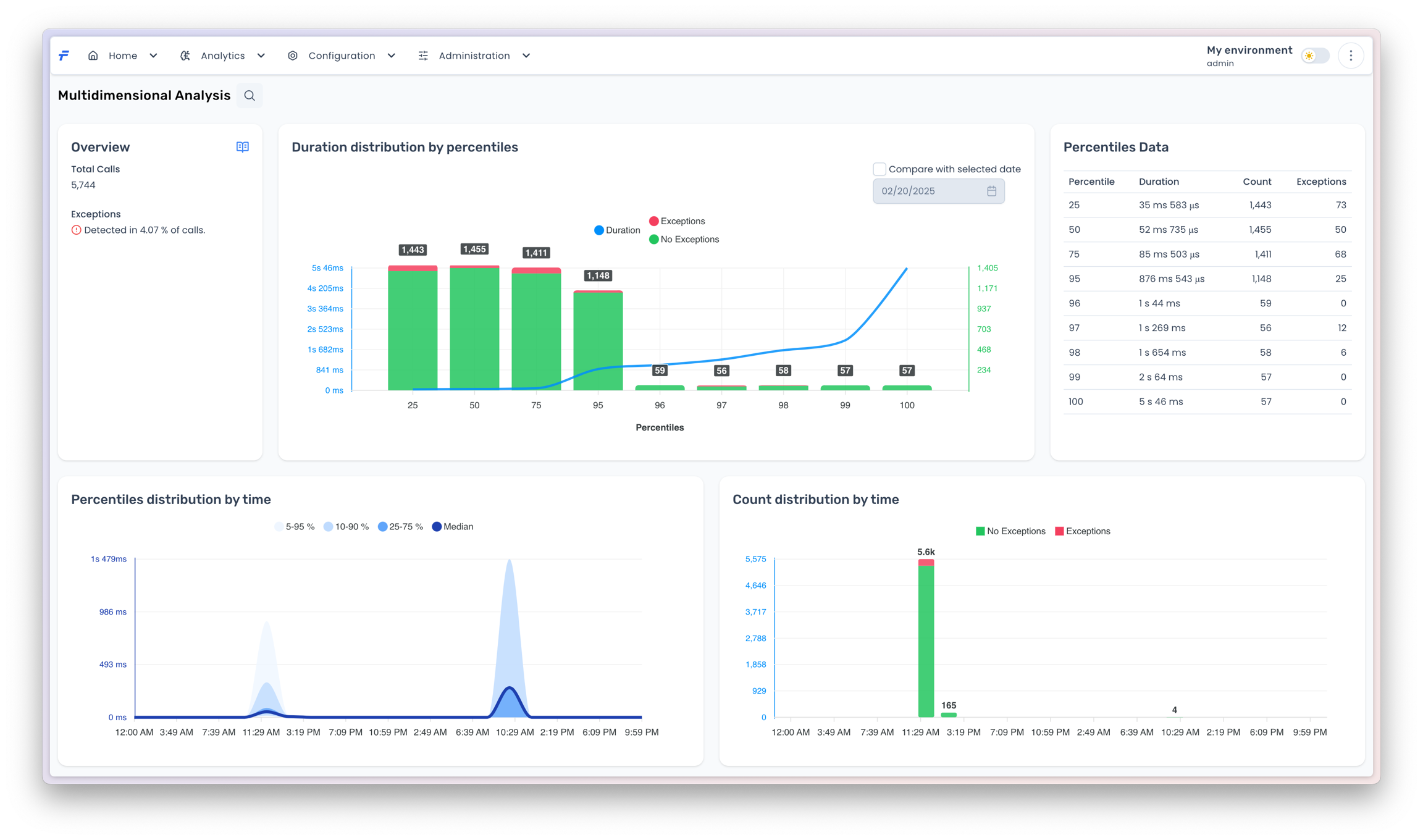
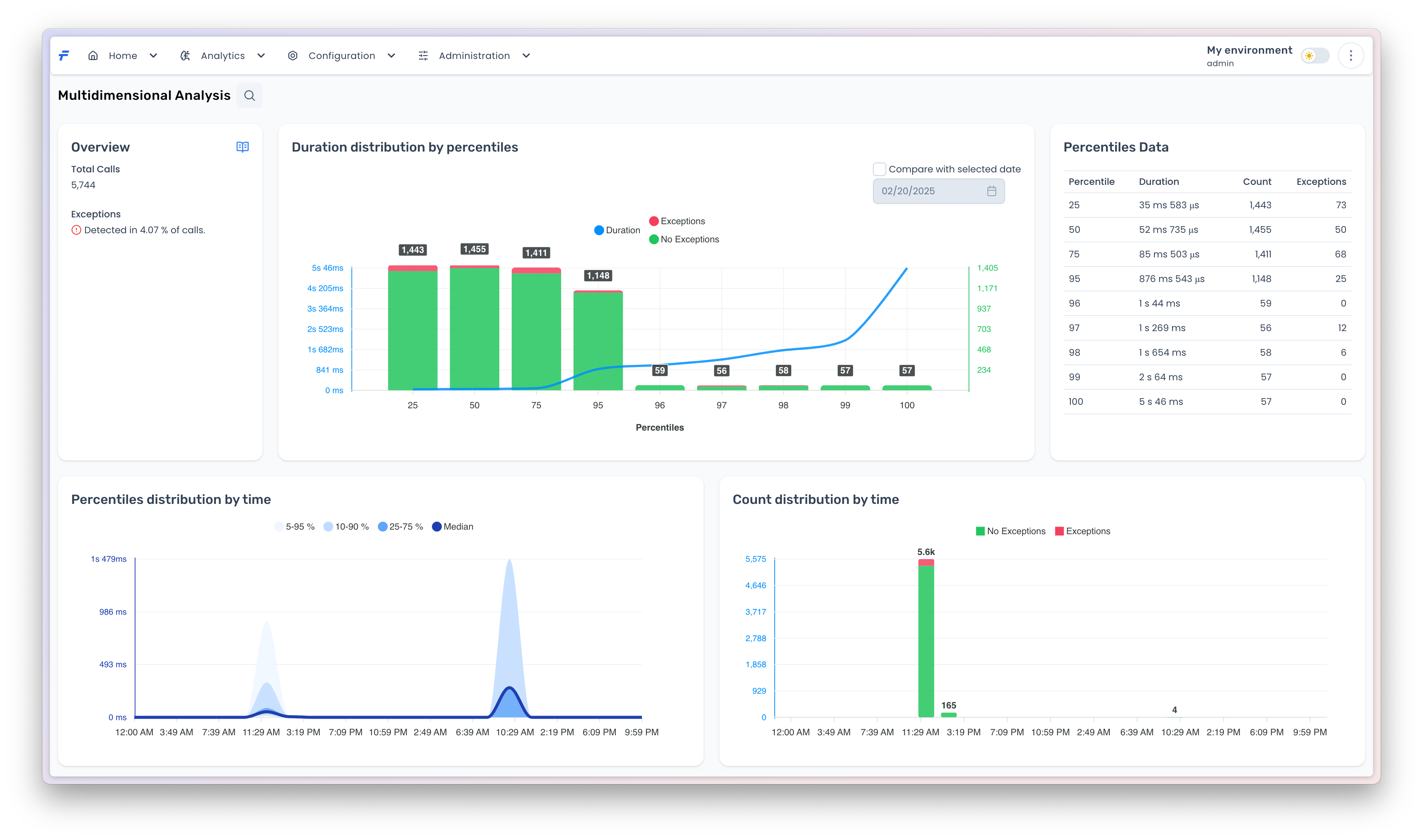
The analytics component encompasses three key areas: (1) percentile-based method invocation durations and call counts, which provide statistical insights into method performance by measuring distribution (e.g., P50, P90, P99) and total invocation frequency; (2) exception tracking, capturing error types, stack traces, and exception rates to identify and diagnose system failures; and (3) two-dimensional duration vs time analysis, correlating method invocation duration (start-to-end latency) with completion timestamps to detect temporal patterns, such as performance degradation during specific intervals or under varying load conditions. Together, these metrics enable comprehensive performance monitoring, root-cause analysis, and optimization of system behavior.
Duration Distribution
This analysis component consists of three charts and one table:
Duration Distribution by Percentile: The primary visualization displays a percentile-based distribution of method invocation durations (blue curve) alongside vertical bars representing the invocation count within each percentile range. Unlike standard monotonic percentile charts, the invocation count for each percentile is calculated as the difference between consecutive percentile values (e.g., the count for P50 is derived as 2,898 total invocations at P50 minus 1,443 at P25, resulting in 1,455 invocations attributed to the P25–P50 range). This non-standard approach requires careful interpretation to avoid misalignment with traditional percentile expectations.
Percentiles Data: Adjacent to the chart, this table enumerates the exact percentile values, durations, and invocation counts for direct reference.
Percentiles Distribution by Time: A time-partitioned percentile plot that tracks method duration percentiles across temporal intervals, enabling identification of performance trends or anomalies over specific periods.
Count Distribution by Time: A complementary visualization to the percentile-time chart, this graph tracks invocation frequency over time, providing context for load patterns or spikes that correlate with performance metrics.
Together, these visualizations enable cross-referential analysis of method latency distribution, temporal performance shifts, and workload dynamics.

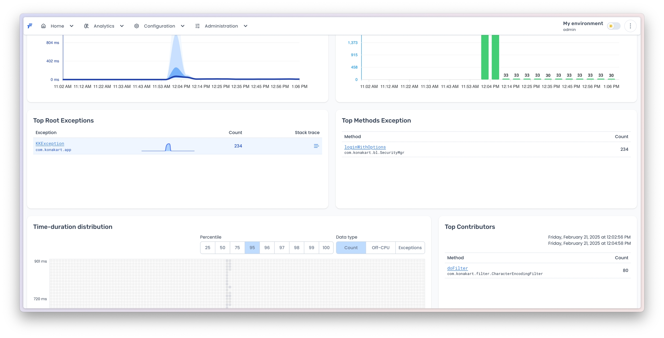
2D Analysis
The 2D analysis is represented in a form of a heatmap chart. The chart presents a distribution of one of the selected Data type
with respect to both duration (vertical axis) and time (horizontal axis). The chart is divided into cells, which aggregate data for particular ranges of duration and time. For Count
data type, each cell represents a number of invocations within the cell range. For Off-Cpu
data type, each cell represents a percentage of method invocations, whose off-cpu time is the largest. For Exceptions
data type, each cell represents a number of methods that throw exceptions.

You can change the range of methods that are analyzed by selecting one of the Precentile
values. For example, if the Percentile
value is 50, it means that the chart shows only those method invocations whose duration value is below the value at 50th percentile.
Exceptions
This component focuses on investigating root exceptions through an interactive drill-down interface:
Top Root Exceptions: Lists the ten most frequently thrown exceptions across monitored methods. Each exception name includes a hyperlink.
Top Method Exception: Clicking an exception name in the Top Root Exceptions table dynamically populates this adjacent table, displaying the top ten methods responsible for throwing the selected exception.
Stack Trace Explorer: The
Stack Trace
column in the Top Method Exception table contains an icon. Clicking this icon opens a modal window that allows users to browse successive stack traces associated with the chosen exception, enabling granular root-cause analysis. The interface supports navigation through multiple stack trace instances (e.g., via pagination or scrolling) to inspect contextual execution paths.


This hierarchical design facilitates rapid identification of recurring errors, their originating methods, and detailed diagnostic data for troubleshooting.