Filters & Services
Filters
This function enables users to define and save custom filter sets. Each filter set is identified by a unique name and comprises one or more rules. The filter set evaluates input data against its rules and allows the data to pass if at least one rule is satisfied (logical OR relationship between rules). Each rule consists of multiple conditions, all of which must be met for the rule to be satisfied (logical AND relationship between conditions).

The filters can be used in Data Analysis form, Data Browser form and the Services view.
Key Concepts
1. Filter Set
A named collection of rules.
Data passes the filter set if any rule in the set is satisfied.
Must have a unique identifier (name).
2. Rule
A group of conditions combined with a logical AND.
A rule is satisfied only if all its conditions are met.
At least one rule must be defined per filter set.
3. Condition
A single criterion that narrows the scope of a rule (e.g.,
field = value
).Conditions within a rule must all be satisfied for the rule to pass.
In case of the parameters condition multiple values can be added to the condition. They are added interactively via the UI: after entering a value for a condition, click the "+" button to include it in the condition. The parameter condition can have key, value or both specified.
Only those filters can be used in both Services and Data Analysis, that have rules with the application condition specified. If multiple rules are defined for a filter, all of them must have the same application selected. Otherwise, the filters will not be accessible from those views.
Logical Relationships
These are the logical relations between rules and their conditions.
Filter = Rule1 OR Rule2 OR ..... OR RuleN
Rule = Condition1 AND Condition2 AND .... AND ConditionN
In case of the parameter condition:
Condition = (Key1 AND Value1) AND (Key2 AND Value2) ... AND KeyN AND ValueN
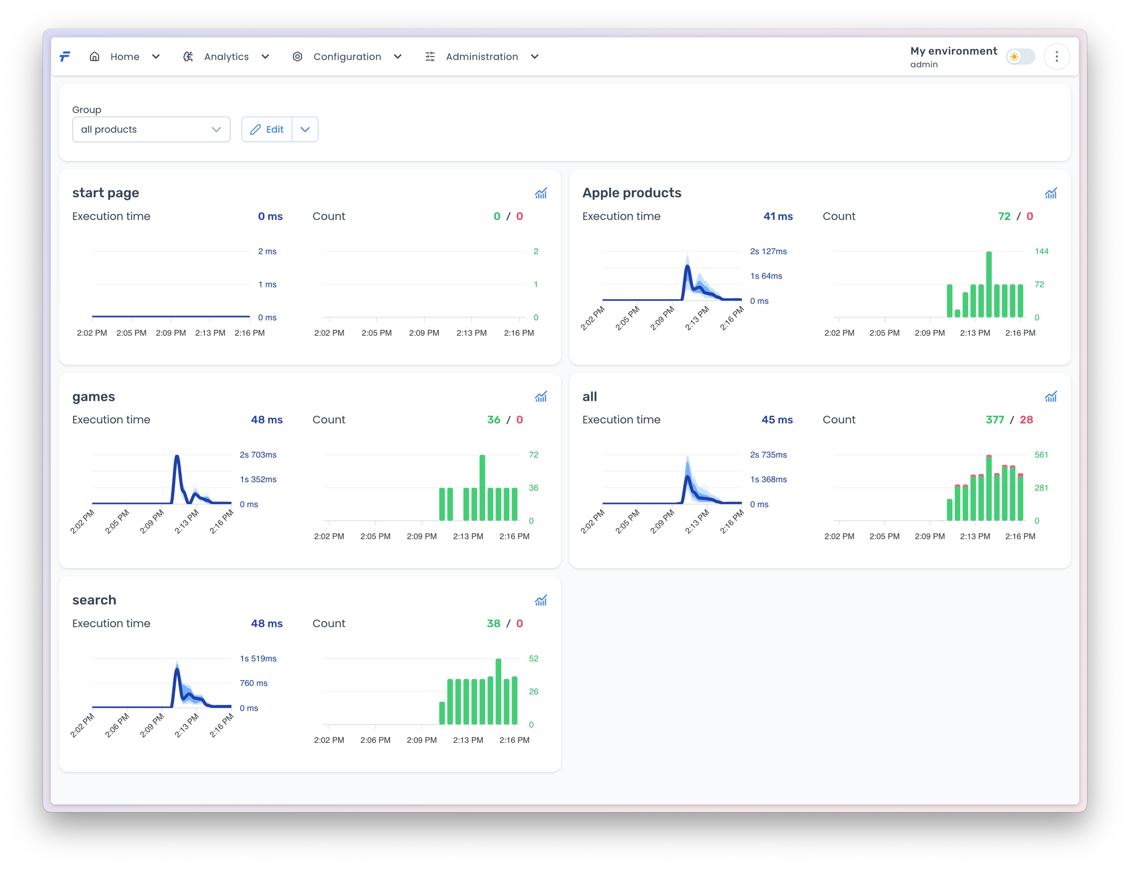
Services
The Services View is a dynamic interface designed to visualize filtered performance metrics in real time. It enables users to organize and analyze data through customizable logical groups, each associated with specific filters. The view provides two core visualizations: Execution time and Count, updated periodically to reflect the most recent 15 minutes of data. Users can also export detailed analyses for further investigation.

Key Concepts
Logical Filter Groups
Users create logical groups to categorize related filters (e.g., by service, environment, or custom tags).
Each group is displayed as a dedicated panel within the view.
Real-Time Data Visualization
Panels display two time-series charts:
Execution Time: Shows P25, P50, P90, and P95 percentiles.
Count: Tracks the total number of service invocations.
Data is aggregated over a 15-minute rolling window and refreshed every 30 seconds.